DAP Solutions

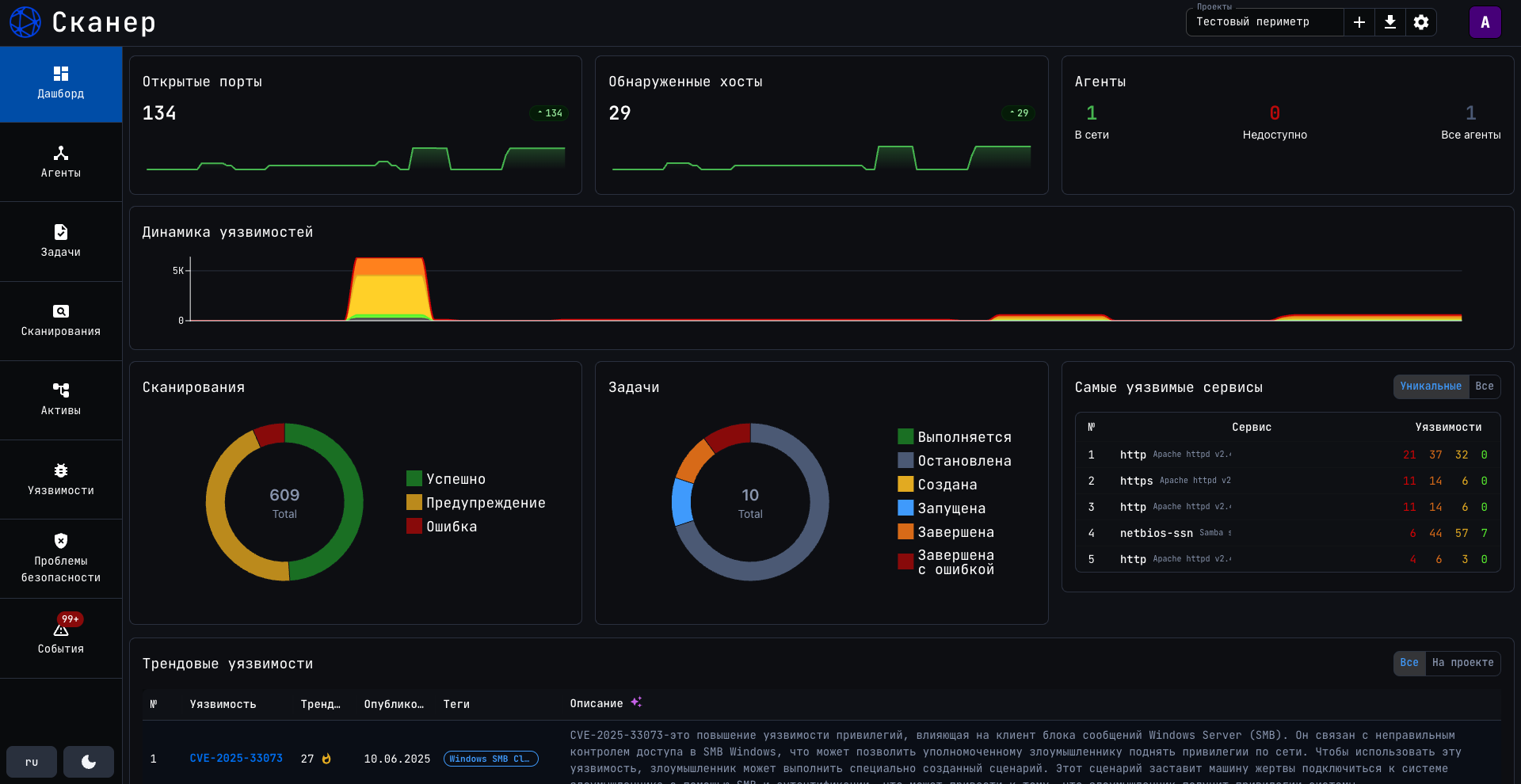
Scanner Dashboard

    PhishProof Dashboard

    DAP Solutions

    TelegramWhatsApp

      • info@dapsolutions.ru
      • @dapsolutions
      • WhatsApp

      © 2026 DAP Solutions.